얼마전 모 커뮤니티 그룹에서 제목과 같은 질문을 받았습니다.
vRops Main 에서 다음과 나오긴 하는데, CSV 로 뽑을순 있지만, Report 형태로 정기적으로 받고 싶어 했습니다.

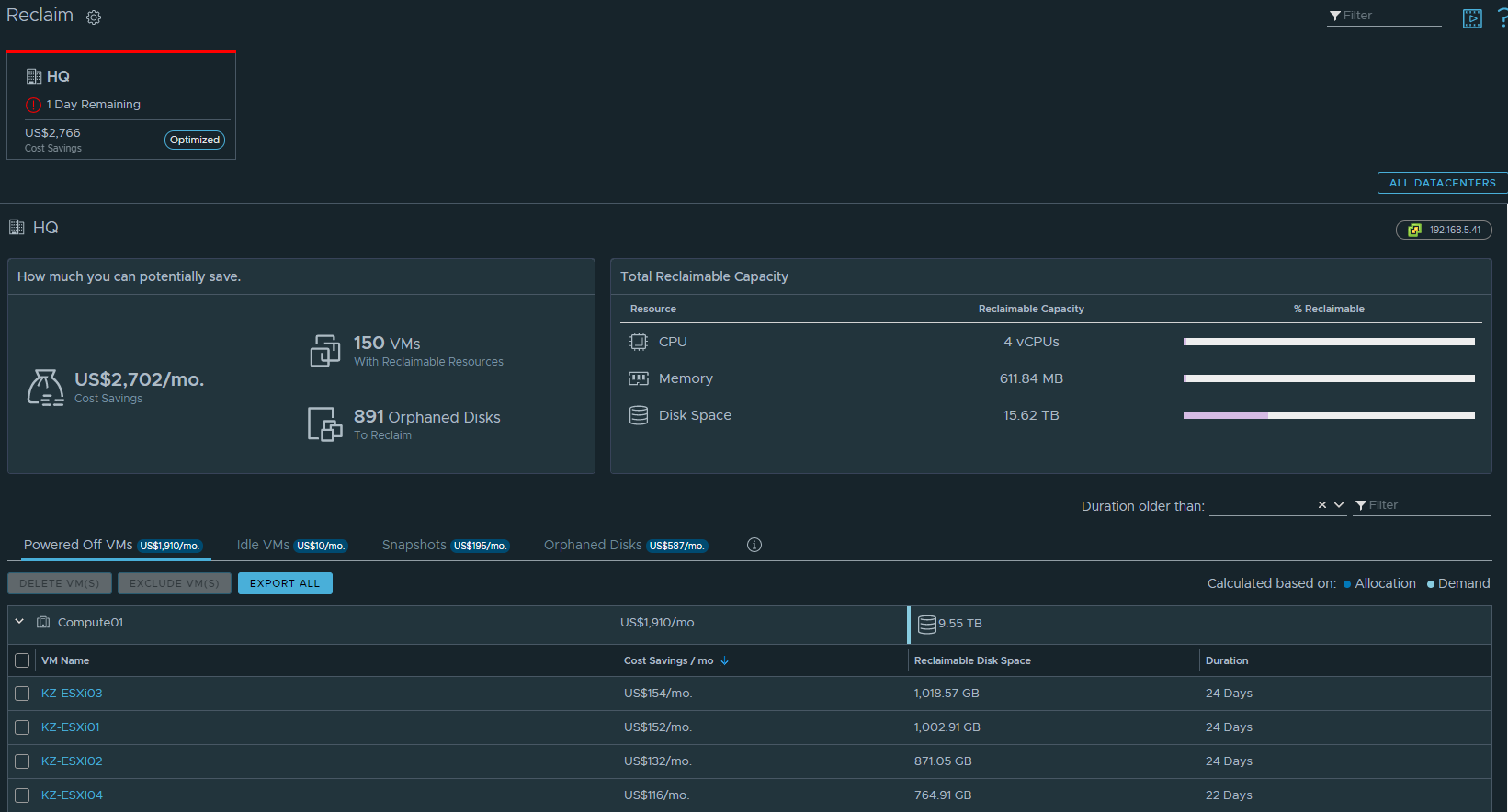
기본적으로 위 대시보드에서는 Reclam 기간에 따라서 필터링 해서 보여주는데, 이를 수정해서 보여줄 수 있습니다. 그러면 해당 조건에 맞아야 Reclam 으로 분류된다고 보시면 됩니다.


다음과 같이 작성을 해서 가이드를 했는데요. 현재 전원 상태와 함께 프로비저닝 용량, 실제 사용 용량, 전원꺼진 날짜, 마지막으로 전원 꺼진 후 경과 날짜를 확인할 수 있습니다. (정확하게는 Power State 가 변경된 날짜이기 때문에 반드시 Powered Off 된 VM으로 필터를 해야합니다.)



표현해주는 방법은 간단합니다. 아래와 같이 Transformation 을 Timestamp 로 바꿔주고, Absolute Timestmp 로 하면 절대 날짜를, Relative Timestamp 로 하면 상대 날짜를 보여줍니다.

여기서 중요한 부분은 위 날짜는 Time Settings 보다 이전 시간은 포함되지 않습니다. 만약에 기본 설정인 7 Days 로 한다면 대부분 날짜가 7일전으로 확인이 됩니다. 즉, 30일 이상 Powered Off VMs 를 확인하려면 최소한 30일 이상으로 기간을 설정해야 합니다.

'VMware > Aria' 카테고리의 다른 글
| NSX-T Manager liagent Enable (0) | 2023.08.30 |
|---|---|
| vRops Port Check (0) | 2020.11.27 |
| vRealize Operations Rest API Guide (0) | 2018.05.18 |



